BGP Dashboard
A "realtime" web view of your BGP network
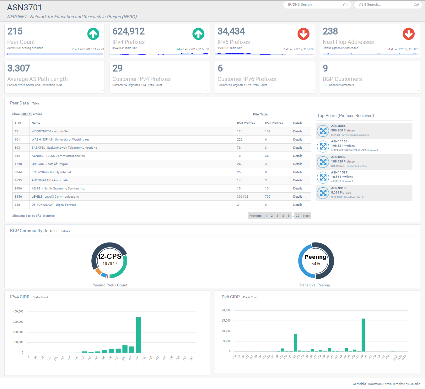
- Who do I peer with?
- How many routes do I receive from my peers?
- Who do I use for tranist?
- What AS path does a prefix take out of my network?
- How many routes and autonomous systems do I see?
- BGP Looking Glass (IPv4/IPv6/ASN)
How it works
This is beta code.
- BGP peering session using GoBGP
- GoBGP pipes BGP information into MongoDB
- Flask App queries MongoDB to build website and JSON API
This project uses three Docker containers
- GoBGP (osrg/gobgp)
- MongoDB (mongo)
- Flask (docker-flask)
GoBGP
The GoBGP container serves two functions:
- Peer with the "real" network
- Configure gobgpd.conf to peer with the real network.
- Only IPv4-Unicast and IPv6-Unicast supported at this time.
- Pass BGP updates into BGP
- The gobgp_to_mongo.py script pipes the JSON updates from GoBGP into the MongoDB container
MongoDB
- Mongo receives JSON updates from the GoBGP container
- The Flask App queries Mongo for relevant information
Flask
- Flask presents a Dashboard for realtime BGP updates
- A JSON API is used on the backend to support the frontend and display Looking Glass queries
Screenshot
Install
$ git clone https://github.com/NetDevUG/bgp-dashboard.git
$ cd bgp-dashboard
$ # modify ./gobgp/gobgpd.conf to peer with your network
$ # modify ./flask/app/constants.py globals to use your ASN and BGP communities
$ docker compose build
$ docker compose up (watch the log to verify BGP peeering is established)
Todo
- Update gobgp
- Update Python Dependencys
Description
Languages
CSS
57.9%
Python
21.8%
HTML
18.7%
Dockerfile
1.4%
Shell
0.2%